在 Visual Studio Code 中正确配置 GitHub Copilot Chat 与 Codex 插件

以 Windows 10 22H2 上的 VS Code 为例,包含对 WSL 远程的配置

由 Anawaert 于 2026-04-26 发布   

配置 GitHub Copilot Chat 与 Codex 插件

前言

近期,笔者因项目需求要使用到 Linux 环境,但又不想在一台电脑上频繁切换 Linux 与 Windows 系统,于是将部分测试与自动化代码放到了 Windows 的 WSL 中运行。如今,在开发工具中灵活使用各类 AI 工具对代码进行编写与检查,已然成为了项目开发中的不可或缺的一环 —— 即使是在 WSL 环境下。然而,由于一些众所周知的原因,部分国外企业的 AI 产品无法直接在中国大陆使用,在开发工具中使用由这些企业开发的插件时更是如此。因此,从实用的角度出发,本文将讲述如何在目前世界上最流行的代码编辑器 Visual Studio Code 中正确配置来自 GitHub 的 GitHub Copilot Chat 插件与来自 OpenAI 的 Codex 插件,并使其能在 Windows 主机环境和 WSL 环境中都能良好工作。

注意:由于本文主要叙述插件正确配置,因此不会涉及 WSL 的安装与配置、GitHub 账户的注册、OpenAI 账户的注册和 ChatGPT Plus 的订阅开通等内容。如果想获得与本文一致的效果,您至少需要:

  • 已正确安装并配置 WSL,并在 WSL 中安装至少一个可运行的 Linux 发行版;
  • 一个可登录并能正常使用的 GitHub 账号;
  • 一个开通了 ChatGPT Plus 订阅的 OpenAI 账户;
  • 最新且完整的 Visual Studio Code。

本文中主机所使用的操作系统为 Windows 10 22H2(非 Windows 11),WSL 中安装的 Linux 发行版为 Ubuntu 22.04.5 LTS,运行在 WSL 2 模式下。

安装扩展

首先,在 Visual Studio Code 中安装如下两个插件:

  • GitHub Copilot Chat (GitHub) Install GitHub Copilot Chat

  • Codex (OpenAI) Install Codex

在安装好上述两个扩展之后,先不要着急登录,因为这两个插件可能需要科学上网的环境 —— 尤其是 Codex,明确表示封锁中国大陆地区。先重启 Visual Studio Code,使得插件被重新完整加载。

配置代理

在 Windows 主机上的 Visual Studio Code 中配置代理

重启完 Visual Studio Code 后,使用 Ctrl + , 快捷键进入编辑器设置。请确保设置的作用域是“用户”而不是“工作区”,这代表下面进行的设置会在整个 Visual Studio Code 中生效。在设置的搜索框中,输入 “Proxy” 进行筛选搜索:

Search Proxy Items in Settings

细心的读者可能已经发现,笔者的 “Http: No Proxy” 设置和 “Http: Proxy” 设置并不是默认的空值。是的,请您将 “Http: No Proxy” 设置为:

127.0.0.1
localhost
::1

同时,将 “Http: Proxy” 设置为:

http://127.0.0.1:{your_local_proxy_port}

注意,{your_local_proxy_port} 应填写您当前使用的本地代理端口号。以 Clash Verge Rev 为例,Clash Verge Rev 默认使用 7897 作为本地代理端口号,因此 {your_local_proxy_port} 应填写 7897。若您使用的是旧版的 Clash Verge、Clash for Windows 或其它代理工具,请填写 7890 或具体的特定端口号。

Clash Verge Rev Proxy Port


Set Proxy

保持代理网络的正常连接,接下来,就可以登录 GitHub Copilot Chat 和 Codex 插件了。GitHub Copilot Chat 使用 GitHub 登录,Codex 使用 OpenAI 的 ChatGPT 登录。

  • GitHub Copilot Chat 登录: Log in Copilot Chat Log in Copilot Chat 2 Log in Copilot Chat 3

至此,我们已经可以在 Windows 上的工作区中愉快地使用 Copilot 补齐以及 Codex 智能体代理开发。

在 WSL 的 Visual Studio Code 中配置代理

首先,使用 Visual Studio Code 的远程功能,通过 Remote SSH 连接至 WSL:

Connect to WSL Connect to WSL 2

同样,打开扩展列表,对“本地 - 已安装”列表中的 GitHub Copilot Chat 和 Codex 扩展分别点击“在 WSL: XXX 安装”。安装后,Visual Studio Code 可能要求您重启窗口以加载扩展:

Install Plugins in WSL

有的读者可能会发现,GitHub Copilot Chat 或 Codex 会要求重新登录。其实这也是合理的 —— WSL 虽然是依附于 Windows 运行的一个子系统,但其正在运行的系统在逻辑上被归为一个独立 Linux 系统,并且在这个系统启动后,我们通过 Visual Studio Code 与 Remote SSH 远程连入了这个 Linux 系统。因此,从逻辑上来看,虽然 Visual Studio Code 仍运行在 Windows 上,但其中的插件以及编辑器的“作用范围”已经是在那一台“逻辑 Linux 主机”上了,自然,我们做的设置也应该针对那台“逻辑 Linux 主机”进行匹配,而不是当前的 Windows 主机。

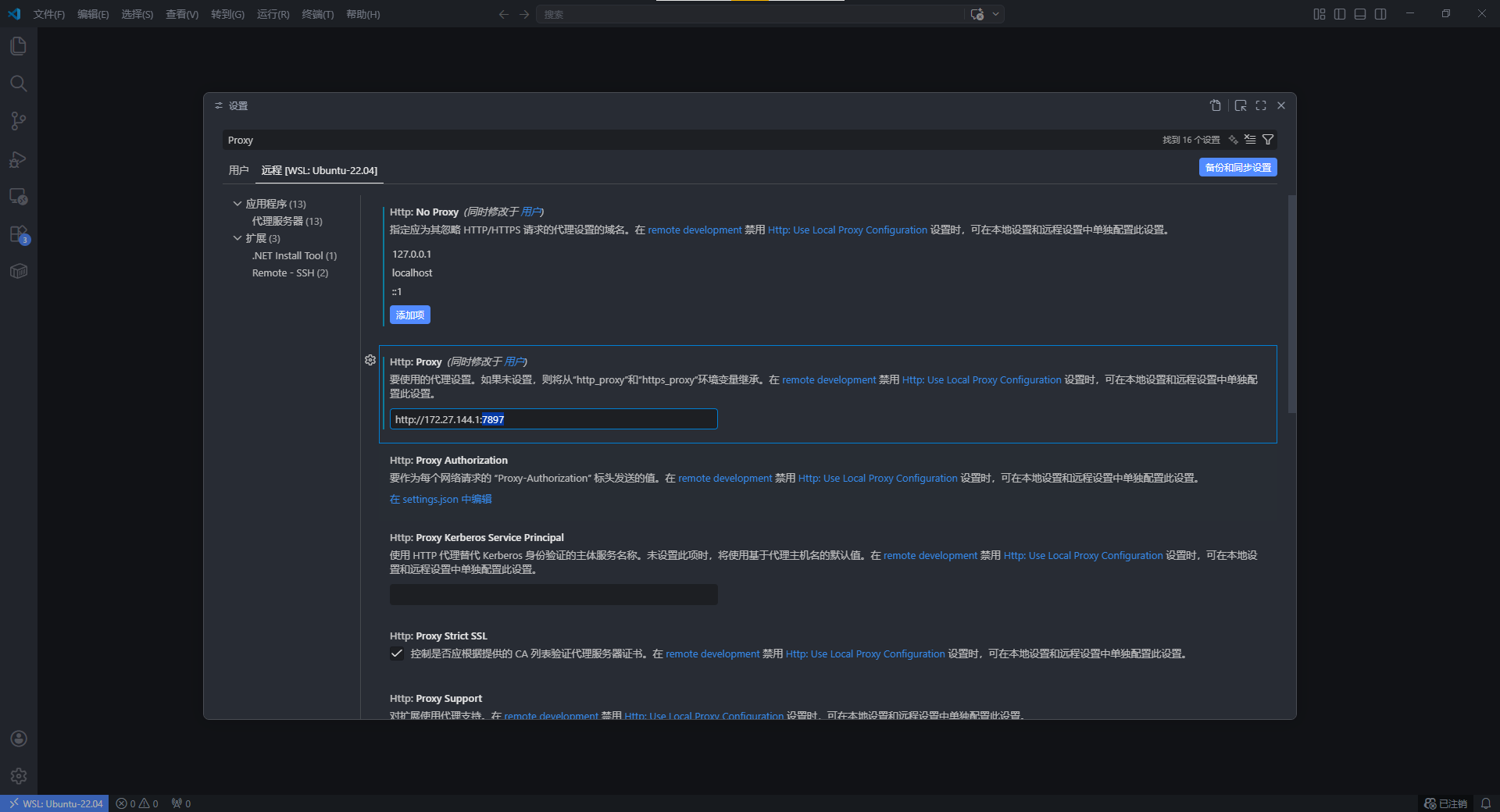
了解到这一点后,我们就可以针对 WSL 中的系统进行正确的代理设置了。同样,首先使用 Ctrl + , 快捷键打开 Visual Studio Code 的设置。但这次请将选项卡调为“远程 [WSL: XXX]”,而不是“用户”:

Set Proxy in WSL

同样,将 “Http: No Proxy” 设置为:

127.0.0.1
localhost
::1

但是,请先不要贸然填写 “Http: Proxy” 设置,让我们先确定一个基本的网络配置。

首先打开 “WSL Settings”(可以在开始菜单中搜索),选择导航栏中的“网络”,确保右侧的“网络模式”使用的是 NAT 模式:

WSL Settings

那么问题来了,既然 WSL 中的系统用的是 NAT,并且显然网络是从 Windows 主机中转换而来,那么依据计算机网络学的基础知识,NAT 过程中势必会产生“内网 IP 地址”和“默认网关”。不难猜出,这里的“默认网关”应该就是 Windows 主机了,而“内网 IP 地址”就是 WSL 中系统所用的 IP。那么,假设要在该 WSL 的 Linux 系统中使用 Copilot Chat 和 Codex 这样明显需要和外部主机通信的插件应用,其流量自然会要通过这个“默认网关”,但这些插件在 Windows 主机上的时候就已经要使用代理才能运行,如何才能使得 WSL 里的 Linux 系统也“享受”到代理呢?

于是,聪明的你想到了,如果可以将代理地址直接填成这个“默认网关”,同时在 Windows 主机中开启全局代理,就能轻松解决这个问题了。那么,接下来要干的就是在 Windows 中打开全局代理。笔者此处以 Clash Verge Rev 为例,将代理模式设置为“全局”,让计算机中(绝大多数)流量都通过本地转发代理:

Clash Verge Settings

然后,在 WSL 的 Linux 系统中运行以下命令来获取“Linux 系统视角下的 Windows 主机 IP 地址”:

ip route show | grep -i default | awk '{ print $3}'

Get Windows IP in Linux

笔者此处获得的 IP 地址是 172.27.144.1。因此,我们就可以在 Visual Studio Code 的 “Http: Proxy” 处这样填写代理地址了:

http://{your_Windows_IP_address}:{your_Windows_local_proxy_port}

其中,{your_Windows_IP_address} 就是刚才获取的 Windows 主机 IP 地址,{your_Windows_local_proxy_port}Windows 主机上的全局代理的本地转发端口(与上一小节的端口号相同)。以笔者为例,在 “Http: Proxy” 处填写:

http://172.27.144.1:7897

Set Http Proxy in WSL

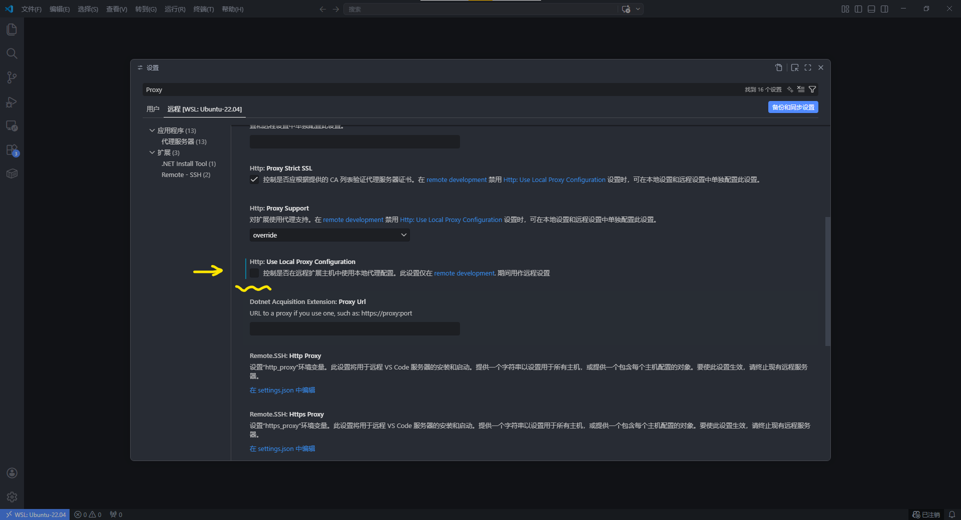
最后,往下翻设置卡片,找到 “Http: Use Local Proxy Configuration” 并取消勾选

Cancel …

至此,我们就完成了所有的代理设置。重复上一小节的登录 GitHub Copilot Chat 和 Codex 的操作,即可完成文中所述的所有插件安装与配置。

Config in WSL Successfully

使用 GitHub Copilot Chat 或 Codex 进行开发加速

笔者新建了一个简单的 CMake 项目,并使用 Codex 进行智能体代理开发:

C++ Demo

看起来不错,在半分钟左右即完成了笔者所提出的要求:

C++ Demo Finished

最后编译、运行,也的确是出现了期望图像的窗口和效果。只是这个窗口控件实在是太难用了,和原生的 Windows/GNOME 桌面窗口完全没法比。

Demonstration

总结

本文主要针对 Visual Studio Code 中的 GitHub Copilot Chat 和 Codex 插件进行配置,使得这些插件既能正确运行在 (Windows) 主机上,又能在 WSL 开发环境中正常使用。总而言之,只要理清 Visual Studio Code 在 Windows 主机与 WSL 远程环境中的作用域差异,并分别完成正确的代理与插件配置,GitHub Copilot Chat 与 Codex 便能够在两种开发环境下稳定协同工作,从而显著提升跨平台项目的开发效率。如果各位读者有关于 GitHub Copilot Chat 和 Codex 插件配置的更多分享,欢迎在下方评论区留言,让我们一起进步!